BLE Mesh Hardware

Infrastructure for the mesh.

Dedicated always-on relay hardware that extends SiteTalkie coverage across entire multi-storey construction sites. Mount it, plug it in, scan the QR. It joins the mesh automatically.

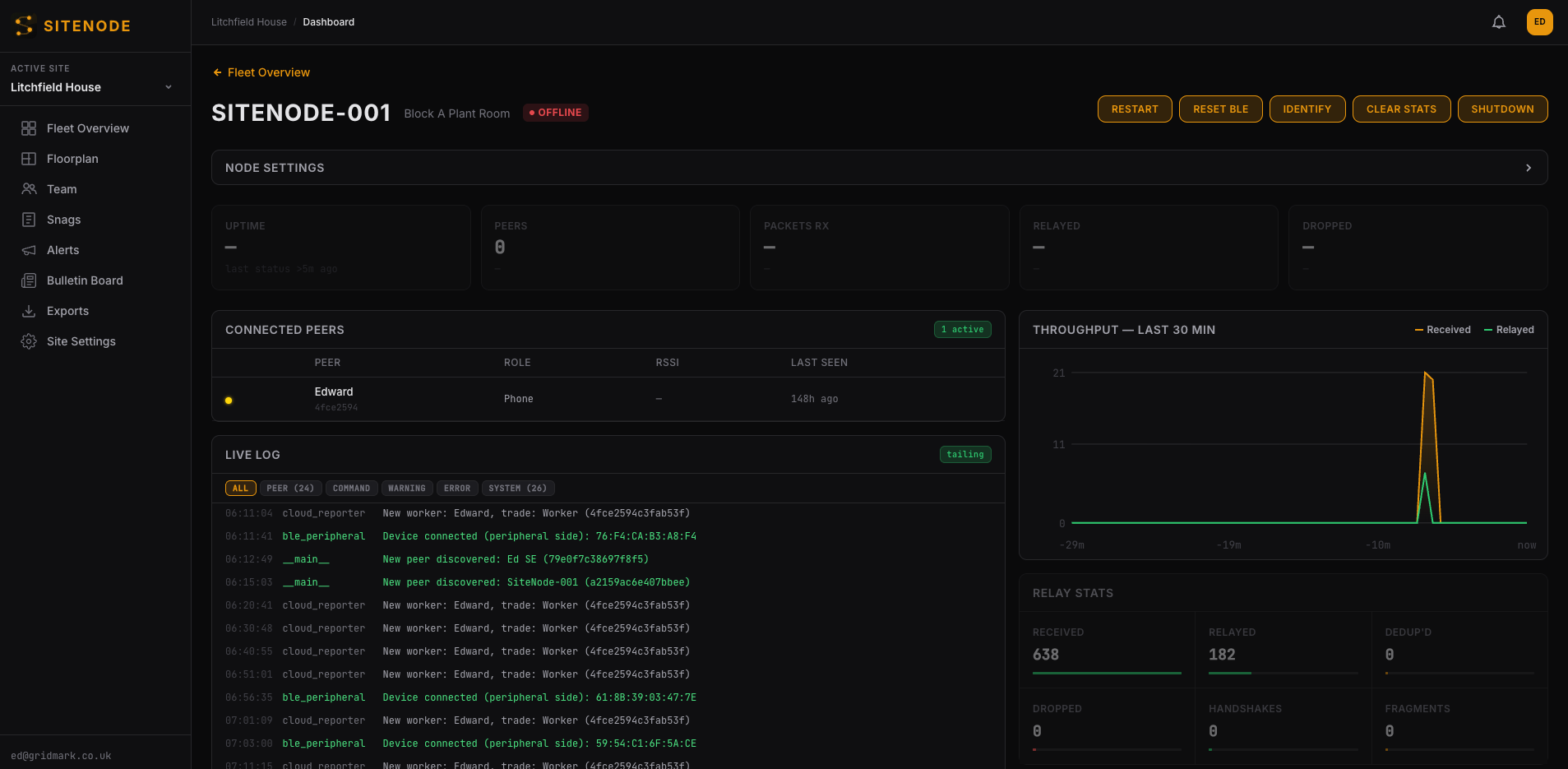
SiteNode dashboard showing live mesh status, connected peers, and relay statistics
150m
BLE range per node
IP65
Ruggedised rating
30 min
Install time per node
6–12
Nodes cover a site
0
Configuration needed

Mount the node. Plug in power.

IP65-rated enclosure mounts to walls, ceilings, or scaffolding. Stairwells, lift lobbies, and dead zones are ideal placement points.

Standard USB-C mains connection. Always-on operation, draws under 15W. Optional battery backup for areas without permanent power.

01

Scan the QR. The mesh extends.

Open SiteTalkie, scan the QR code on the node. It registers to your site mesh automatically. No laptop, no IT department, no configuration.

The node relays all messages between phones 24/7. Coverage extends through concrete, between floors, across the entire site. Even when workers go home.

02

What happens on site

Emergency Response

Cardiac arrest. Every phone becomes a first responder.

Worker collapses on Level 6. Bystander hits SOS, selects Cardiac Arrest. Instantly: CPR instructions on every phone. Photo of the nearest defibrillator with directions. Workers closest to the casualty flagged automatically. 3 minutes to defibrillator — not 8. All over BLE mesh. No signal needed.

SiteTalkie + SiteNode
Defect Tracking

Photograph a defect. It’s on the dashboard before you climb the stairs.

Plumber finds a leaking pipe in the basement. Drops a snag pin with photo. Image transfers over BLE to the nearest SiteNode, uploads to the dashboard kanban. Site manager sees it remotely — Unconfirmed, Open, In Progress, Review, Closed. Full snag lifecycle. No signal needed at point of capture.

Dashboard
Cost

£30 per node. Not £500 per month for site WiFi.

One SiteNode covers a stairwell. Six cover a multi-storey building. No ISP contract. No IT department. No access points, no routers, no passwords. Plug in USB-C power, scan the QR, walk away. Full mesh comms for a fraction of temporary WiFi.

Infrastructure
Silent Alerts

110 dB concrete cutting. The fire alert their ears never heard.

On a loud site, nobody hears a shout. SiteTalkie delivers alerts as text, vibration, and full-screen overlay simultaneously. A fire evacuation alert hits every phone on site — even in the noisiest zones, even underground, even when radios can’t penetrate.

Safety

Specifications

150m

BLE Range

5–8 dBi antenna gain. 30–50m through concrete.

IP65

Ruggedised

170×220mm body, approximately 380g.

CM5

Compute Module

Raspberry Pi CM5, 4GB RAM, 32GB storage.

E2E

Zero-knowledge relay

AES-256 encryption. Nodes relay but never read.

WiFi

Optional bridge

WiFi uplink to cloud dashboard. BLE mesh operates independently.

OTA

Remote updates

Firmware updates over WiFi bridge. No site visit needed.

15W

USB-C Power

Under 15W typical draw. 27W USB-C PD maximum. Standard USB-C mains adapter.

QR

Scan to setup

Open SiteTalkie, scan the QR. Node joins the mesh automatically.

Phones alone aren’t enough.

SiteTalkie works phone-to-phone. SiteNode guarantees coverage even when workers aren’t nearby.

Without SiteNode

Coverage depends on how many phones are nearby

Mesh collapses when workers leave an area

Dead zones in stairwells, risers, and empty floors

No coverage overnight or on weekends

SOS alerts may not reach ground floor

With SiteNode

Always-on relay nodes guarantee baseline coverage

Mesh stays active 24/7 regardless of worker locations

Strategic placement eliminates every dead zone

Weekend and overnight security stays connected

SOS alerts always route to ground floor via node chain

Pricing

Per node
£30–50 /month
Rental model, no upfront cost
  • IP65 ruggedised hardware
  • Dual external antennas
  • 150m BLE range
  • QR code setup
  • Firmware updates included
  • Swap/replace warranty
Typical site package
£180–600 /month
6–12 nodes, full site coverage
  • Site survey and placement plan
  • 6–12 nodes installed
  • Stairwell + dead zone coverage
  • Dashboard access
  • Ongoing support
  • Scale up or down as build progresses
Pilot programme
£0 /3 months
Free for qualifying UK sites
  • Full hardware deployment
  • Professional installation
  • 3 months free operation
  • No commitment after pilot
  • Case study participation
  • Priority ongoing pricing

Apply for the free pilot programme.

We’re deploying SiteNode at zero cost on qualifying UK construction sites. You get full mesh coverage for 3 months. We get real-world data and a case study. No commitment after the pilot ends.

Qualifying sites: active UK construction, 3+ floors, 15+ workers on site daily.
Get in touch

SiteNode extends SiteTalkie.

Free Bluetooth mesh messaging for every worker on site. No signal required. SiteNode is the hardware backbone that guarantees coverage.

sitetalkie.com →